Probleme und Lösungen bzgl. ZEN 3 und Ryzen 9 5000 CPU's

  • Ersteller Ersteller Steinwurst
  • Erstellt am Erstellt am
  • #281
Hahahaha, sag ihr du bist dem bärtigen Seifenschlumpf begegnet, Seife mache ich auch selber. Und selbstverständlich Bier.

Evtl. Kannst sie ja von der Freude des brauens überzeugen. Dann hast du endlich auch was davon!
Stimmt, da gibt es doch diesen Gebräu-Thread. Tja, ich muss mich als Weichei outen: Ich trinke keinen Alkohol. Aber ich werde meiner Dame davon berichten, die tatsächlich auch Bier trinkt.
Oh oh, tue es besser nicht. Das ist die Büchse der Pandora.
Too late ;)
 

  • #282
Jo, der noise Level Sensor liegt aber immer noch original verpackt in der Box.
 
  • Danke
Reaktionen: Steinwurst
  • #283
Es ist passiert... ich hatte gestern ein knacksen beim abspielen in Studio One. :doh:Wirklich super merkwürdig, da bis jetzt keine Probleme.
Kurz davor habe ich noch meine Izotope Plug-Ins instaliert :kratzamkinn:
 
  • Danke
Reaktionen: Steinwurst
  • #284
Es ist passiert... ich hatte gestern ein knacksen beim abspielen in Studio One. :doh:Wirklich super merkwürdig, da bis jetzt keine Probleme.
Kurz davor habe ich noch meine iZotope Plug-Ins instaliert :kratzamkinn:
Ok, Watson, ich komme ...:)

War es ein einmaliger Knackser, oder war er wiederkehrend? Wenn es ein einmaliger Knackser war, kann das zig Ursachen haben. Und ein Knackser gehört einfach dazu.

Beobachte es einmal ganz genau, ob es noch einmal auftritt. Wenn ja, gehen wir der Sache auf den Grund. Wichtig wird es dann in Erfahrung zu bringen, ob der Knackser innerhalb der DAW auftritt oder eben durch verlorene Informationen von USB zu Audio Interface (das wäre dann "mein" Knackser, also SSC, das weltweit gefürchtete "Stone Sausage Crackling" :p:D:D:D).
 
  • #286
Interessiert sich jemand für Lüftersteuerrungen (inkl. ausgefuchster LED-Steuerung und ebenfalls für WaKü geeignet)? Ich habe eine sehr viel versprechendes Produkt entdeckt, was auch über eine geniale Software verfügt: OCTO von Aqua Computer. Mehr Kontrolle scheint wirklich nicht mehr zu gehen, und die Steuerung geht weit über das hinaus, was die Mainboard-Hersteller so anbieten. Da ich ja in Bastellaune bin (Gruß an @alex-reed ;)), mag ich das Teil mal unter die Lupe nehmen (bestellt ist es schon). Mein System ist jetzt zwar leise, aber ich höre da noch minimal etwas, was sich sicherlich noch in den Griff bekommen lässt. Und um das letzte Stückchen Wärmestau zu beseitigen, kommt noch ein sechster Lüfter ins Gehäuse. Egal, dafür waren wir 2020 und 2021 nicht in Urlaub (Covid-19 eben).

Sofern Interesse besteht, stelle ich das Teil mal vor und schreibe, ob es etwas taugt (kostet inkl. Software und Versand 59,90 EUR direkt beim Hersteller, und man höre und staune: Tatsächlich noch "Made in Germany"). Und eventuell verbaue ich ja doch noch etwas dezentes "Bling-Bling" :p. Die Kraken AIO (nur zum Vergleich mit dem Noctua) kommt leider erst nächste Woche.

Wer mal reinschnuppern mag:



Wieder ein Tag zu schnell vorbei. Gute Nacht!

P.S.: Wenn das so weitergeht, hat der Thread demnächst 50 Seiten, ich schreibe eine Rezension über eine RX 6900 XT, mache keine Musik mehr und zocke (nach 11 Jahren Abstinenz) mit Feinrippunterhemd, Baseball-Cap ("MAKE INTEL GREAT AGAIN") und selbst gebrautem Bier Cyberpunk 2077 vor dem Rechner - inkl. eingereichter Scheidung meiner Frau. Man(n) lebt nur einmal ... :D
 
  • Danke
Reaktionen: alex-reed, Schlumpfpeter und fender_rhodes
  • #287
Cyberpunk war in der Tat ziemlich cool!
 
  • Danke
Reaktionen: Steinwurst
  • #288
  • Danke
Reaktionen: Schlumpfpeter
  • #289
Gerade sitze ich seit 45 Min. in der Microsoft-Warteschleife, da ich durch den vielen Tausch der Komponenten weder Windows 10 noch Office 2019 Plus reaktivieren kann. Wahrscheinlich wird es wie immer laufen: Ich darf die ganzen Rechnungen der Mainboards einschicken und bekomme dann einiger Zeit neue Keys.

He, und ich dachte, ich hätte die Pole-Position ...

upload_2021-7-27_9-40-51.png
 
  • Danke
Reaktionen: Schlumpfpeter und Glutamatjunkie
  • #290
  • #291
Cyberpunk war in der Tat ziemlich cool!
Ja, das schaut wirklich sehr nett aus, aber die Hardware-Anforderungen sind ja wirklich extrem. Mit der Geforce GTX 1060 kommt dann wohl C64-Feeling auf ;-)
Ja, das kann sein mein Düsenantrieb, Pardon, Laubbläser, ähh... Meine Hausentlüftung,... ich meine meine Grafikkarte hier ist auf jeden Fall gut genug dafür.

.... Wird dann nur minimal laut.
Was ist das für ein Teil? Die RX 3070, die ich ja zum Erfassen des Problems hier hatte, war ja ein extremer Fön.
 
  • #292
Ich habe euch doch gestern erzählt, dass ich die OCTO-Lüftersteuerung bestellt habe. Eben erhalte ich von DHL den Hinweis, dass die Übergabe der Sendung nur mit Alterssichtprüfung stattfinden kann:

upload_2021-7-27_12-5-31.png


Vielleicht liegt ja ein Fläschchen "edler" Boonekamp oder eine Ausgabe "Happy Weekend 13/1997" als Zugabe bei :p
 
  • Danke
Reaktionen: Schlumpfpeter
  • #293
Cyberpunk war in der Tat ziemlich cool!
Ja, das schaut wirklich sehr nett aus, aber die Hardware-Anforderungen sind ja wirklich extrem. Mit der Geforce GTX 1060 kommt dann wohl C64-Feeling auf ;-)
Ja, das kann sein mein Düsenantrieb, Pardon, Laubbläser, ähh... Meine Hausentlüftung,... ich meine meine Grafikkarte hier ist auf jeden Fall gut genug dafür.

.... Wird dann nur minimal laut.
Was ist das für ein Teil? Die RX 3070, die ich ja zum Erfassen des Problems hier hatte, war ja ein extremer Fön.
Vergesse ich immer... Muss ich nachher mal gucken. Irgendeine Radeon.
 
  • Danke
Reaktionen: Steinwurst
  • #294
Cyberpunk war in der Tat ziemlich cool!
Ja, das schaut wirklich sehr nett aus, aber die Hardware-Anforderungen sind ja wirklich extrem. Mit der Geforce GTX 1060 kommt dann wohl C64-Feeling auf ;-)
Ja, das kann sein mein Düsenantrieb, Pardon, Laubbläser, ähh... Meine Hausentlüftung,... ich meine meine Grafikkarte hier ist auf jeden Fall gut genug dafür.

.... Wird dann nur minimal laut.
Was ist das für ein Teil? Die RX 3070, die ich ja zum Erfassen des Problems hier hatte, war ja ein extremer Fön.
Vergesse ich immer... Muss ich nachher mal gucken. Irgendeine Radeon.
Ok, da Cyberpunk-fähig, wird es wohl keine Radeon 7200 sein ;) Dieses Nostalgiestück aus dem Jahr 2000 hatte ich gerade gestern im Keller in der Hand (die ist den Hitzetod gestorben). Da war ich noch jung und habe Quake III Arena gespielt. Keine Ahnung, wie alt du bist, und ob du das noch kennst.
 
  • #295
Cyberpunk war in der Tat ziemlich cool!
Ja, das schaut wirklich sehr nett aus, aber die Hardware-Anforderungen sind ja wirklich extrem. Mit der Geforce GTX 1060 kommt dann wohl C64-Feeling auf ;-)
Ja, das kann sein mein Düsenantrieb, Pardon, Laubbläser, ähh... Meine Hausentlüftung,... ich meine meine Grafikkarte hier ist auf jeden Fall gut genug dafür.

.... Wird dann nur minimal laut.
Was ist das für ein Teil? Die RX 3070, die ich ja zum Erfassen des Problems hier hatte, war ja ein extremer Fön.
Vergesse ich immer... Muss ich nachher mal gucken. Irgendeine Radeon.
Ok, da Cyberpunk-fähig, wird es wohl keine Radeon 7200 sein ;) Dieses Nostalgiestück aus dem Jahr 2000 hatte ich gerade gestern im Keller in der Hand (die ist den Hitzetod gestorben). Da war ich noch jung und habe Quake III Arena gespielt. Keine Ahnung, wie alt du bist, und ob du das noch kennst.
Ich bin mit Duke Nuke 'em und dem ersten Doom eingestiegen ;)
 
  • Danke
Reaktionen: Steinwurst
  • #296
Cyberpunk war in der Tat ziemlich cool!
Ja, das schaut wirklich sehr nett aus, aber die Hardware-Anforderungen sind ja wirklich extrem. Mit der Geforce GTX 1060 kommt dann wohl C64-Feeling auf ;-)
Ja, das kann sein mein Düsenantrieb, Pardon, Laubbläser, ähh... Meine Hausentlüftung,... ich meine meine Grafikkarte hier ist auf jeden Fall gut genug dafür.

.... Wird dann nur minimal laut.
Was ist das für ein Teil? Die RX 3070, die ich ja zum Erfassen des Problems hier hatte, war ja ein extremer Fön.
Vergesse ich immer... Muss ich nachher mal gucken. Irgendeine Radeon.
Ok, da Cyberpunk-fähig, wird es wohl keine Radeon 7200 sein ;) Dieses Nostalgiestück aus dem Jahr 2000 hatte ich gerade gestern im Keller in der Hand (die ist den Hitzetod gestorben). Da war ich noch jung und habe Quake III Arena gespielt. Keine Ahnung, wie alt du bist, und ob du das noch kennst.
Ich bin mit Duke Nuke 'em und dem ersten Doom eingestiegen ;)
Duke Nukem und Doom - genial. Das war in den Anfangsjahren der 90'er. Meine erste Computererfahrung war halt mit dem Brotkasten: Commodore 64 und später 128. Summer Games, Rambo, Giana Sisters, Ace of Aces, Out Run, Exploding Fist, Internatiol Karate, The last Ninja, Teacher Games, Sex Games (ja, das gab es auch) ...

He, jetzt bekomme ich doch mal wieder Lust.
 
  • Danke
Reaktionen: Schlumpfpeter
  • #297
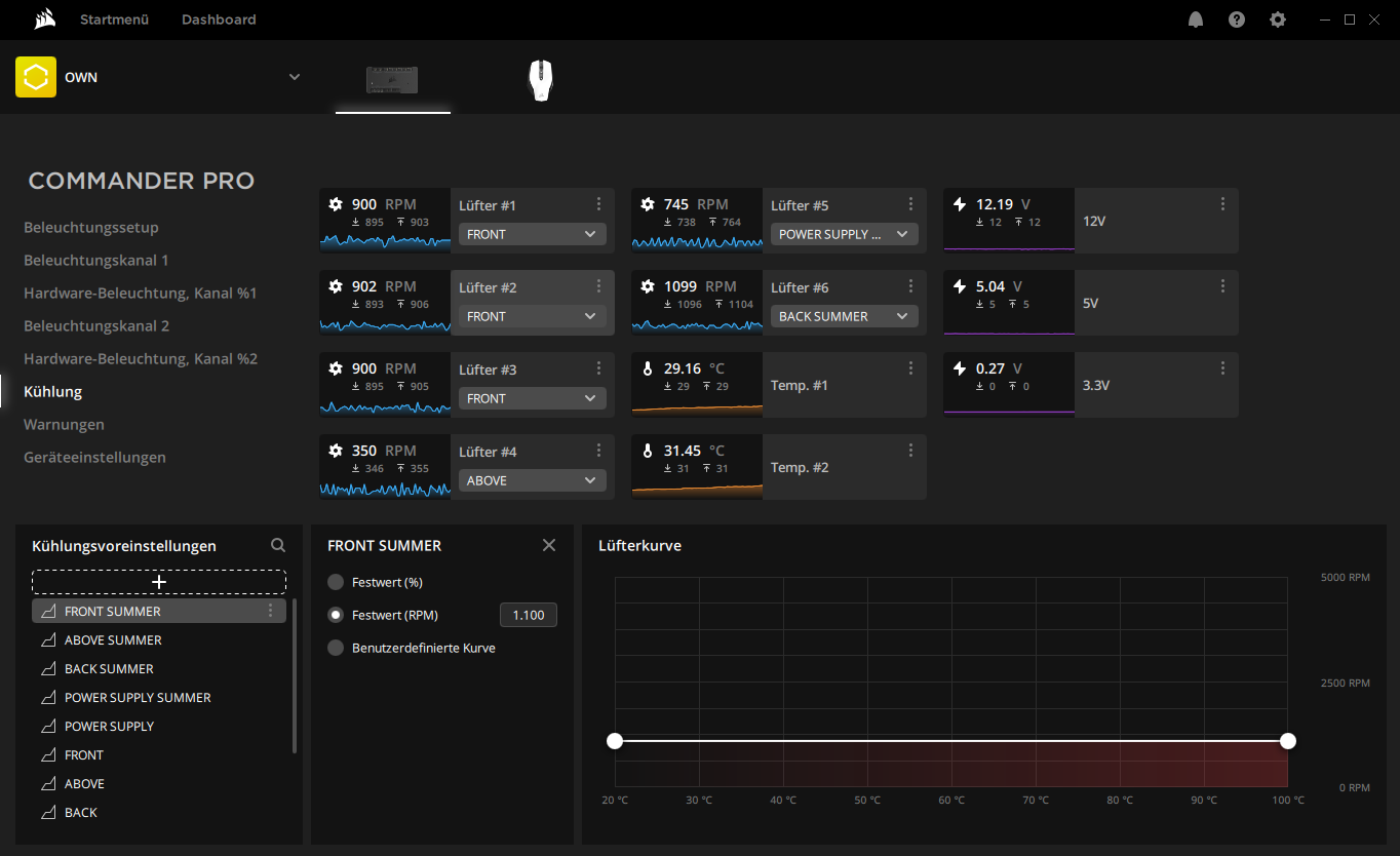
Die von mir verbaute iCUE Lüfter- und LED-Steuerung für den Commander Pro von Corsair:

upload_2021-7-27_15-58-49.png


upload_2021-7-27_16-0-17.png


Der Commander PRO:

upload_2021-7-27_16-14-57.png


Man kann hier wirklich alles individuell einstellen, sich Profile erstellen, jede LED an wirklich jedem Lüfter einzeln ansteuern wenn man das möchte. Außerdem habe ich Temperatursensoren (4 Stück bringt der Commander mit) im Netzteil sowie im Reservoir verbaut. Allerdings braucht man auch die entsprechenden Lüfter dafür. Ich habe die Corsair LL RGB 120 verwendet, 7 Stück davon (auf dem Channel "ABOVE" laufen 2 Lüfter, deswegen werden nur 6 angezeigt).

Die Lüfter an sich kosten pro Stück zwischen 30 und 35 Tackos, sind allerdings auch jeden Pfennig wert. Max dB auf max RPM ich glaube 37 (bei mir läuft keiner auf max: 50% oder weniger) - Temp #2 gibt die aktuelle Systemtemperatur an, Temp #1 die des Netzteils (ich habe auch den Lüfter im Netzteil gegen einen LL 120 getauscht, deswegen möchte ich auf die Temps da drin ein Auge behalten). Dazu natürlich nices RGB.

Der Commander PRO kommt noch einmal auf ca. 60 Flocken. Kostenpunkt also um die 280 - 300 alles in allem. Nett daran: wie man am Screenshot sieht, erkennt er auch meine Corsair Maus (über USB). Heißt: Mit dem Commander PRO lässt sich jegliches Equipment von Corsair ansteuern.

Hat bisl was gekostet aber ich dachte mir, bevor ich was halbgares mache, wird dieses Thema anständig gelöst. Ich bin wirklich zufrieden damit :)
 
Zuletzt bearbeitet:
  • Danke
Reaktionen: Schlumpfpeter und Steinwurst
  • #298
Die von mir verbaute iCUE Lüfter- und LED-Steuerung für den Commander Pro von Corsair:

Anhang anzeigen 98971

Anhang anzeigen 98972

Der Commander PRO:

Anhang anzeigen 98973

Man kann hier wirklich alles individuell einstellen, sich Profile erstellen, jede LED an wirklich jedem Lüfter einzeln ansteuern wenn man das möchte. Außerdem habe ich Temperatursensoren (4 Stück bringt der Commander mit) im Netzteil sowie im Reservoir verbaut. Allerdings braucht man auch die entsprechenden Lüfter dafür. Ich habe die Corsair LL RGB 120 verwendet, 7 Stück davon (auf dem Channel "ABOVE" laufen 2 Lüfter, deswegen werden nur 6 angezeigt).

Die Lüfter an sich kosten pro Stück zwischen 30 und 35 Tackos, sind allerdings auch jeden Pfennig wert. Max dB auf max RPM ich glaube 37 (bei mir läuft keiner auf max: 50% oder weniger) - Temp #2 gibt die aktuelle Systemtemperatur an, Temp #1 die des Netzteils (ich habe auch den Lüfter im Netzteil gegen einen LL 120 getauscht, deswegen möchte ich auf die Temps da drin ein Auge behalten). Dazu natürlich nices RGB.

Der Commander PRO kommt noch einmal auf ca. 60 Flocken. Kostenpunkt also um die 280 - 300 alles in allem. Nett daran: wie man am Screenshot sieht, erkennt er auch meine Corsair Maus (über USB). Heißt: Mit dem Commander PRO lässt sich jegliches Equipment von Corsair ansteuern.

Hat bisl was gekostet aber ich dachte mir, bevor ich was halbgares mache, wird dieses Thema anständig gelöst. Ich bin wirklich zufrieden damit :)
Danke für deinen Erfahrungsbericht. Ich hatte mir das Teil auch angeschaut. Da ich aber nichts von Corsair besitze, und mittlerweise alles zusammen habe, war es für mich nicht interessant. Ich glaube, wenn man viel Corsair einplant, ist es, wie wohl bei dir, ein tolles Teil. Aber Moment mal, meine zwei SSD-Einbaurahmen sind von Corsair ;)
 

Neue Antworten


Oft gelesene Themen

Zurück
Oben